Portal 2.0 – Combined, Split, and Grouped by type Chart Views
Within the Web Portal’s dashboard, one can view sensor and device data for registered sensors and devices to a controller. The default view is the Combined view, where one can overlay sensor and device data together:
However, there are two other viewing options that one can utilize specifically for viewing sensor data, Split and Grouped by type.
The Split view separates the sensor data queried between two groups, Climate and Irrigation:
This allows one to compare substrate data and environmental data separately within the same screen.
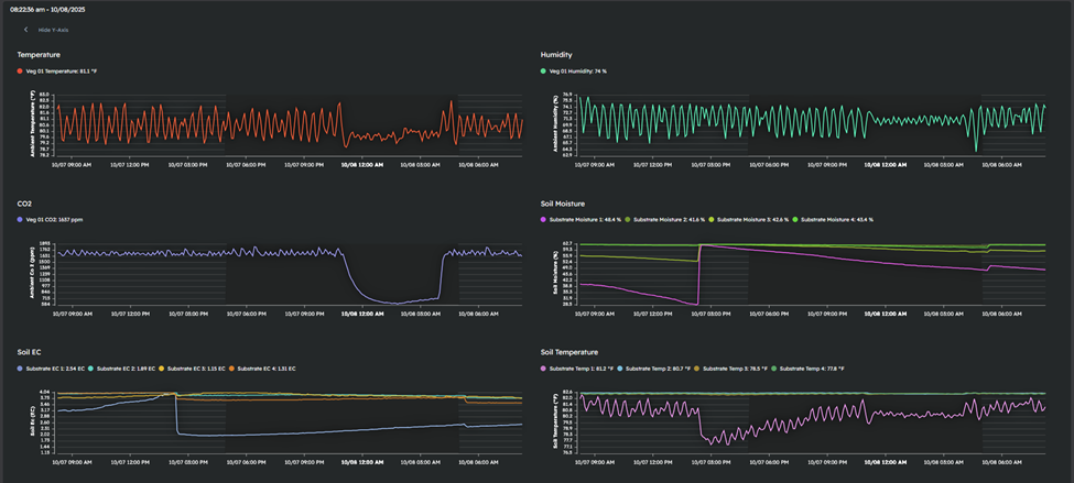
The Grouped by type view groups sensor data by the sensor type, which allows one to view all relevant sensor data grouped together for quick comparisons:

One can change the view being utilized by clicking the View drop-down within the Web Portal, and selecting either Combined, Split, or Grouped by type in the drop-down: